极目新闻记者 姚赟11月7日,有网友发文称,当日由北京飞往广州的CA1339航班起飞后返航至北京首都机场,两个多小时后再次起飞。8日,极目新闻记者从中...
2025-11-08 1
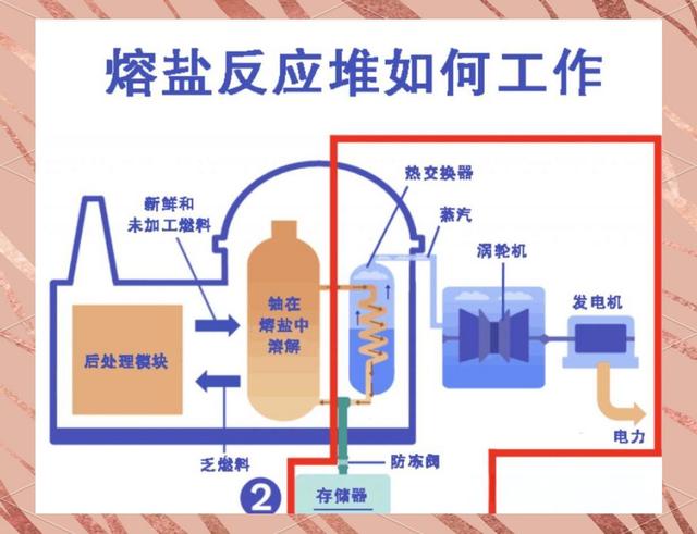
近日,中国能源领域传来一个让全球瞩目的消息,位于甘肃武威的液态燃料钍基熔盐实验堆,成功实现运行。
这座看上去并不起眼的小堆,却成了全球核能版图上的“变量”,更重要的是,它的核心设备全靠中国自己造出来的,不靠进口。
这是个标志性的突破,过去几十年,核能领域一直是美俄法等老牌核大国的“自留地”,中国从来不缺实力,但总是站在技术门外,而现在中国不仅迈进了门槛,甚至还走在了前头。
这场看似冷门的技术突破,意味着在全球能源竞赛中,中国第一次,不是追赶者,而是制定者。
在核能领域,燃料至关重要,长期以来,全球主流核电站基本都依赖铀元素,但铀资源分布不均。
中国虽然有储量,但品位不高、对外依赖大,而且铀浓缩技术曾长期受制于人,想要走出这条资源受限的老路,就得靠钍。
钍原本是稀土开采时产生的副产品,过去多数被当作废料堆放,利用率极低,但中国科研团队通过不断探索,找到了让它“变废为宝”的办法。
钍虽然自身不具裂变能力,但在钍基熔盐堆中,它可以转化为具有裂变能力的元素,从而参与反应。
这个原理并不新,美国早在上世纪就搞过相关实验,但由于技术难度高、当时能源不缺,最终不了了之。
中国为什么能接着做下去,一方面是资源优势明显,钍在国内储量丰富、分布集中,掌握在自己手里;另一方面,中国有动力也有压力。
在实现“双碳”目标的背景下,寻找可靠、清洁、可控的替代能源早已刻不容缓,钍核能恰好在这个时间点提供了一个出口。
更重要的是,钍的燃料成本极低,相比铀资源需要复杂提炼和浓缩,钍的获取和使用在经济上更具优势。
这使得钍堆的发电成本有了极大的下降空间,从国家能源安全到百姓电价负担,这种低成本的核能模式打开了一个全新的可能性。
不仅如此,钍堆还能输出高温热能,这在化工、冶金等高耗能行业里也有用武之地,一套系统既能发电还能供热、制氢,甚至为城市冬天供暖。
这种多用途的能源系统,正是当下中国在构建新型能源体系中所需要的那块“拼图”。
中国“钍堆”的最大底牌,不只是技术原理,也不只是运行成功,而是背后的所有关键设备、材料和系统全是国产货,这在全球范围内尚属首次。
要知道,钍基熔盐堆对材料的要求非常苛刻,运行环境是高温强腐蚀,普通金属根本扛不住。
过去有些国家也想搞,但都卡在了材料这关,中国则通过十余年持续攻关,把一个个难点啃了下来。
从堆芯结构材料,到抗腐蚀合金管道,再到高纯度核级锆材、石墨,都是国内团队研发制造。这些材料的名字听起来专业,但背后的突破意味着中国再也不用看别人的脸色采购关键部件。
设备制造也一样,反应堆主设备、控制系统、冷却系统等,在中国由几十家企业协同完成,这不是单个企业的能力,而是一个国家级工程体系的产物。
从科研机构到制造工厂,从材料供应到工程安装,整个产业链高度协同,最终才拼出了这一台“全国产”的核能装置。
更值得一提的是,这套系统不是经过完整测试、稳定运行的实物工程,它的投运,是为后续商用堆建设铺路。
目前国家能源主管部门已经启动首批商用钍堆的前期准备工作,规划投资也已明确,这说明武威实验堆的成功,不只是科研上的里程碑,更是产业化的“起跑线”。
这背后还有一个现实,全球范围内,能像中国这样把核能设备做到全链条自主的国家,屈指可数。
尤其是在目前全球地缘政治紧张、技术封锁频发的背景下,能做到不靠进口、不被“卡脖子”,就是最大底气,实打实的国家能力体现。
钍堆的成功,不只是技术上的亮相,更是中国能源战略的一次关键转向。
在“双碳”目标的推动下,中国面临的是一个庞大的结构性转型任务,既要减少对煤炭的依赖,又要保障能源安全,还得控制成本。
风电、光伏固然发展迅速,但它们的间歇性、波动性问题始终难解,而传统核电虽稳定,但成本高、周期长、公众接受度低。
钍基熔盐堆的特点恰好补上了这个空缺,它运行稳定、燃料便宜、安全性高、环境影响小。
尤其是“本质安全”设计,哪怕系统出现异常,也能自动停堆、不会造成大规模泄漏,这对缓解公众对核能的担忧至关重要。
从风险控制角度看,它比目前主流的第三代核电技术更进一步,而在国际层面,这项技术也正在改变格局。
长期以来,全球核能市场被“铀俱乐部”主导,美、俄、法等老牌核能国家掌握着核心标准、关键设备和燃料供应链。
但钍堆是条新赛道,规则还未被写死,中国抢先实现实物运行、设备国产化,就意味着有机会参与制定规则,甚至主导标准。
这也解释了为什么国际科技界对钍堆的关注在不断升温,2025年《自然》等国际期刊相继报道了中国钍堆的进展,有的甚至直接称其为“未来低碳能源的关键路径”。
这不是简单的技术评价,而是对中国在新一轮能源技术变革中地位的认可。
更现实的是,一旦钍堆实现商用,将改变发展中国家对核能的依赖结构,过去很多国家因为进口设备贵、技术壁垒高而放弃核电。
而中国如果能提供成熟、便宜、安全的钍堆技术,就可能成为这些国家的新合作对象,这不仅是一个能源产品的输出,更是一种话语权的转移。
从实验室概念,到戈壁滩上的实物堆,再到即将启动的商用化计划,中国在钍堆这条路上,确实走在了前面,但越往前走,挑战也越多。
材料的长期稳定性、运行系统的工程优化、商用堆的经济性验证、公众认知的转变、国际标准的对接……这些问题不可能一蹴而就。
但中国已经打通了从资源、技术、设备到应用的完整链条,具备了不依赖他人的能力,这在当前全球能源博弈日益激烈的背景下,意义非同寻常。
钍堆这条路还很长,这是中国能源战略的一部分,也是对未来几十年能源结构调整的提前布局,而在这个过程中,中国既是建设者,也是引领者。
参考资料
研究钍基熔盐堆为什么如此重要 改写全球能源格局 2025-11-06 中华网
深度丨比核聚变更快更近,钍基熔盐堆能否成为更可及的终极能源? 新浪财经 2025-11-03
鹏华基本面投教系列|钍基核能技术大突破,核电新风口来了? 2025-11-04 16:08·鹏华基金
相关文章
极目新闻记者 姚赟11月7日,有网友发文称,当日由北京飞往广州的CA1339航班起飞后返航至北京首都机场,两个多小时后再次起飞。8日,极目新闻记者从中...
2025-11-08 1
【军武次位面】作者:——全域机动★无人智胜——11月初,一段来自中国空间站的视频在海内外网络平台上突然爆火。航天员武飞从包装袋里取出腌制好的鸡翅,塞进...
2025-11-08 2
近日,中国能源领域传来一个让全球瞩目的消息,位于甘肃武威的液态燃料钍基熔盐实验堆,成功实现运行。这座看上去并不起眼的小堆,却成了全球核能版图上的“变量...
2025-11-08 2
最近荷兰政府把中国企业安世半导体给接管了,结果把自己和整个欧洲都推到火坑边上。安世半导体,本来是闻泰科技全资控股的子公司,总部在荷兰奈梅亨,主要做功率...
2025-11-08 2
据@CCTV法治在线报道近日知名女演员温峥嵘自曝刷到AI假冒自己的直播间上前质问竟立马被拉黑温峥嵘说“我现在就很难证明我是我。”据报道,当前有多个直播...
2025-11-08 3
智通财经APP获悉,OpenAI已请求特朗普政府改革《芯片法案》税收抵免政策,以帮助降低人工智能基础设施成本,因为这家初创公司正在探索美国政府能以更多...
2025-11-08 3
天眼查App显示,近日,合肥芯利微电子有限公司成立,法定代表人为郭莉,注册资本5万人民币,经营范围为一般项目:电子产品销售;电子元器件批发;光电子器件...
2025-11-08 2
中国西藏网讯 2025年世界互联网大会乌镇峰会于11月7日在浙江乌镇正式开幕。本届峰会以“共筑开放合作、安全普惠的数智未来——携手构建网络空间命运共同...
2025-11-08 2
发表评论